Experiencia digital de usuarios

Ivanti Neurons for Digital Experience (DEX)

Supervise, mida y optimice la experiencia digital de sus empleados para impulsar la productividad, fortalecer la seguridad y mejorar la retención del talento

Optimice la experiencia digital de sus usuarios

Ivanti Neurons for Digital Experience (DEX) mejora la productividad del usuario y optimiza el rendimiento de TI. Mide en tiempo real la experiencia digital de los empleados, detecta problemas antes de que ocurran y automatiza acciones para garantizar un entorno de trabajo fluido y eficiente. Gracias a su inteligencia contextual y visibilidad completa, permite a los equipos de TI entender cómo los dispositivos, aplicaciones y servicios afectan la experiencia del usuario final, y actuar de forma proactiva.

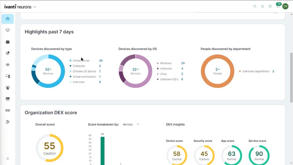
Software DEX Scores

Información en tiempo real

Mantenga el control total del entorno digital de su organización. Agregue y supervise de forma centralizada los datos de uso, rendimiento y seguridad de todos los dispositivos y aplicaciones que su equipo necesita para trabajar cada día.

Detecte problemas antes de que afecten la productividad, tome decisiones informadas y garantice una experiencia digital fluida y segura para todos sus empleados.

Comprenda lo que sienten los empleados

Vaya más allá de las encuestas tradicionales y capte el sentimiento real y contextual de sus empleados mediante bots de automatización interactivos, que le permitirán comprender en profundidad cómo experimentan y perciben la tecnología que utilizan en su trabajo diario.

Seguimiento y optimización continua de la experiencia

Mida, evalúe y mejore la experiencia digital de sus empleados de forma constante. Realice un seguimiento en el tiempo para identificar tendencias, anticiparse a posibles caídas en la productividad y tomar decisiones proactivas que mejoren el entorno de trabajo digital antes de que surjan problemas.

Prevenga los problemas antes de que ocurran

No espere a que sus empleados reporten fallos o interrupciones. Descubra de forma proactiva posibles problemas de TI y riesgos de seguridad antes de que afecten el rendimiento o la experiencia del usuario.

Gracias a capacidades avanzadas de análisis y monitoreo continuo, puede identificar patrones, predecir incidentes y recibir recomendaciones automatizadas para actuar rápidamente. Al tomar medidas preventivas, no solo mejora la productividad, sino que también genera confianza en las herramientas tecnológicas que su equipo utiliza día a día.

Seguridad y flexibilidad en el trabajo desde cualquier lugar

Brinde a sus empleados la libertad de trabajar desde cualquier lugar sin poner en riesgo la seguridad. Garantice un acceso seguro a las aplicaciones y datos clave, protegiendo a su equipo contra las ciberamenazas, todo sin comprometer la flexibilidad que necesitan para trabajar desde cualquier dispositivo y ubicación.

Despliegue lo que necesita cuando lo necesita

Descubra

Dispositivo, inventario de aplicaciones, rendimiento, uso...

Inteligencia en tiempo real

Consulte todos los dispositivos para conocer su funcionamiento.

Monitorización

Visión de 360 grados de los dispositivos, usuarios y aplicaciones.

Remediación

La autoreparación detecta automáticamente y resuelve los problemas de forma proactiva.

Experiencia coherente

Gestione todos los dispositivos de forma segura.

Puntuación DEX

Panel de control, puntuación y tendencias de la experiencia.

Información sobre la aplicación

Información inteligente y contextual SW y la nube.

Analítica

Líneas de tendencia y análisis predictivo.

Bots

Acciones automatizadas, apoyo a la definición de XLA.

VOE

Encuestas cualitativas, análisis de sentimiento, encuestas ITSM...

Pruebas sintéticas

Detecte las interrupciones de las aplicaciones SaaS.

Integración

ITAM, ITSM, UEM, Seguridad, LoB...

Digital Experience Score
(DEX Scores)

Con la expansión del trabajo remoto es más importante que nunca administrar la experiencia del empleado digital.

La puntuación de Ivanti Neurons Digital Experience (DEX) se calcula en función de un conjunto seleccionado de indicadores, aprendizaje automático híbrido y modelos estadísticos. La puntuación varía entre 0 y 100, donde las puntuaciones más altas indican mejores experiencias.

Las puntuaciones DEX tienen en cuenta tres niveles y cuatro dominios de análisis:

  • Los tres niveles tienen una relación jerárquica: Dispositivo, Personas y Empresa. Las puntuaciones DEX de dispositivos son las puntuaciones DEX más granulares que proporcionamos, y se integran en la puntuación DEX de personas y, a su vez, en la puntuación DEX de empresas.
  • Los cuatro dominios establecen titularidades y responsabilidades: Dispositivo, Gestión de Servicios, Aplicación y Seguridad.

Los datos que usa DEX vienen de los conectores y agentes de Ivanti Neurons. La puntuación DEX se calcula cada vez que un dispositivo devuelve un análisis de inventario con un valor de indicador cambiado.

Premios y reconocimientos

Ivanti Neurons for Digital Experience ha conseguido, entre otros, el prestigioso premio al producto del Año (POTY) 2023 al futuro del trabajo, otorgado por TMCnet, uno de los principales medios internacionales especializados en tecnología y comunicaciones.

Premios a Ivanti Neurons for Digital Experience (DEX)

Mejore de forma proactiva la experiencia digital de sus empleados

Solicite una demostración y descubra cómo supervisar, analizar y mejorar la experiencia digital de sus usuarios. Anticípese a los problemas, automatice respuestas y optimice la productividad mediante visibilidad en tiempo real.
Ivanti Authorized Partner

Ivanti Neurons for Digital Experience, servicios SaaS de Ivanti, distribuido por OVERTI en España

Nuestra alianza como Partner autorizado de Ivanti en España nos permite ofrecer las soluciones de su amplio e innovador catálogo de productos y servicios.